裂变分析
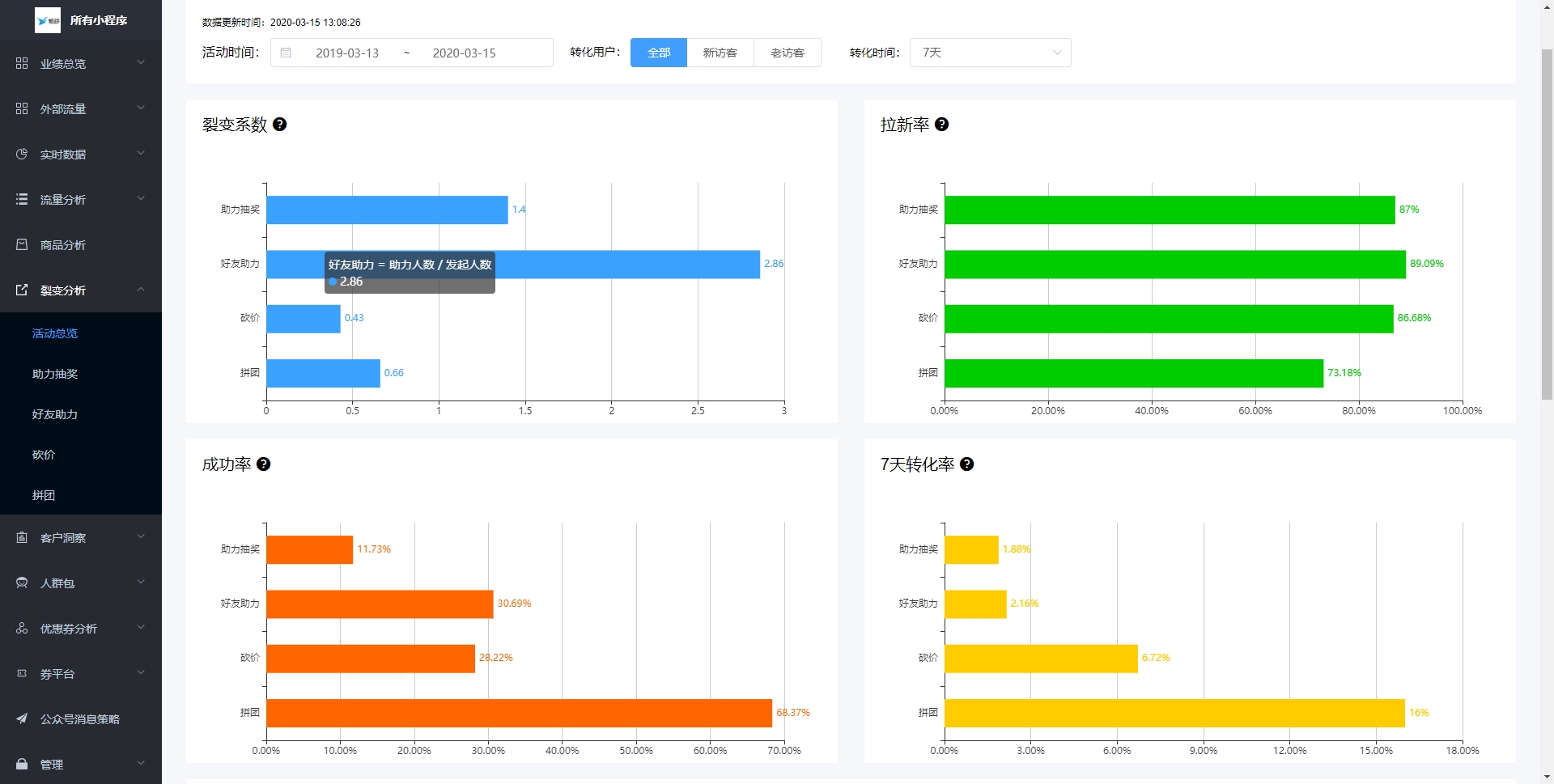
裂变分析-活动总览
1)对比四种类型裂变活动的裂变系数、拉新率、成功率、7天转化率;

2)koc排行榜:根据客户分享四种裂变活动次数降序排列的排行榜,可查看这些客户的拉新能力以及这些触达客户的后续转化质量(触达后7天内产生支付订单即定义为7天支付买家);

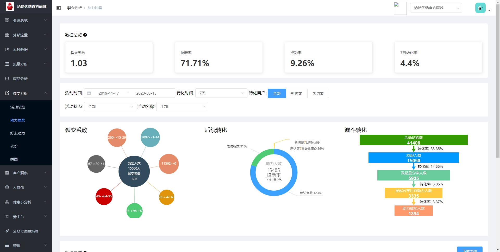
裂变分析-助力抽奖
1)数据总览:展示当前品牌所有助力抽奖活动的裂变系数、拉新率、成功率、7日转化率;
2)图表可视化:
2.1裂变系数:按组区分裂变了0个客户、1个客户、2个客户...的发起人各是多少;
2.2后续转化:助力人数中新老访客的占比,以及新访客的后续转化;
2.3漏斗转化:从访问活动、发起活动、分享活动、有人助力、助力成功组成5级漏斗,看各个层级流失多少客户;

3)数据明细
按活动时间降序显示所有助力抽奖的数据明细,并可根据筛选条件下载所有数据明细:
3.1 活动差价:可观察不同商品的售卖价和活动价之间的差价对客户参与活动意愿的影响;
3.2 活动策略:可观察不同助力门槛、中奖人数的设置对客户参与活动积极性的影响;
3.3 活动时长:可关注不同活动时长对参与活动总人数的影响;
3.4 店铺访客户、活动发起率:可根据已有数据预估下次活动的参与人数;
3.5 新访客数:观察本活动拉来多少新访客,以及新访客后续的转化(通过转化客户切换到新访客查看)
3.6 7日转化:观察参与本次活动的所有客户的后续除了本活动订单有无购买其他商品;

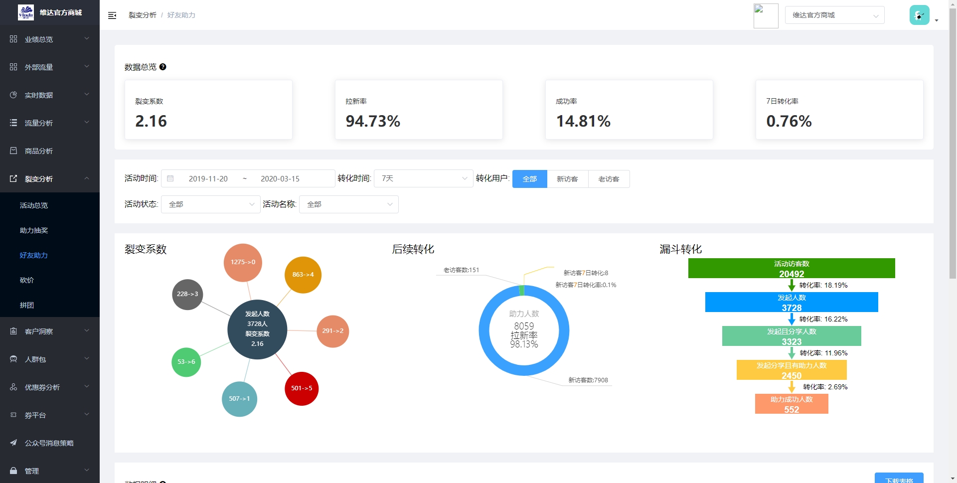
裂变分析-好友助力
1)数据总览:展示当前品牌所有好友助力活动的裂变系数、拉新率、成功率、7日转化率;
2)图表可视化:
2.1裂变系数:按组区分裂变了0个客户、1个客户、2个客户...的发起人各是多少;
2.2后续转化:助力人数中新老访客的占比,以及新访客的后续转化;
2.3漏斗转化:从访问活动、发起活动、分享活动、有人助力、助力成功组成5级漏斗,看各个层级流失多少客户;

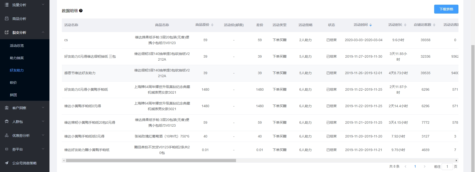
3)数据明细
按活动时间降序显示所有好友助力的数据明细,并可根据筛选条件下载所有数据明细:
3.1 活动价(邮费):付邮试用有邮费,下单买赠无活动价;
3.2 活动策略:可观察不同助力门槛对客户参与活动积极性的影响;
3.3 活动时长:可关注不同活动时长对参与活动总人数的影响;
3.4 店铺访客户、活动发起率:可根据已有数据预估下次活动的参与人数;
3.5 支付数据:对于下单买赠类型的好友助力活动来说,此处支付买家数、支付订单数、实付金额、GMV是对助力成功后,任意下单送赠品的订单数据的统计;
3.6 新访客数:观察本活动拉来多少新访客,以及新访客后续的转化(筛选项转化客户切换到新访客查看)
3.7 7日转化:观察参与本次活动的所有客户的后续除了本活动订单有无购买其他商品


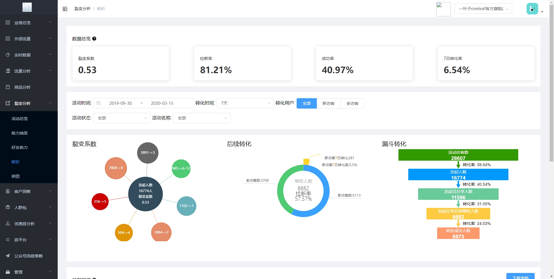
裂变分析-砍价
1)数据总览:展示当前品牌所有砍价活动的裂变系数、拉新率、成功率、7日转化率;
2)图表可视化:
2.1裂变系数:按组区分裂变了0个客户、1个客户、2个客户...的发起人各是多少;
2.2后续转化:帮砍人数中新老访客的占比,以及新访客的后续转化;
2.3漏斗转化:从访问活动、发起活动、分享活动、有人帮砍、砍价成功组成5级漏斗,看各个层级流失多少客户;

3)数据明细
按活动时间降序显示所有砍价的数据明细,并可根据筛选条件下载所有数据明细:
3.1 活动差价:可观察砍价商品的原价和活动价的差价不同对客户参与活动意愿的影响;
3.2 活动策略:可观察不同砍价门槛对客户参与活动积极性的影响;
3.3 活动时长:可关注不同活动时长对参与活动总人数的影响;
3.4 店铺访客户、活动发起率:可根据已有数据预估下次活动的参与人数;
3.5 新访客数:观察本活动拉来多少新访客,以及新访客后续的转化(筛选项转化客户切换到新访客查看)
3.6 7日转化:观察参与本次活动的所有客户的后续除了本活动订单有无购买其他商品;

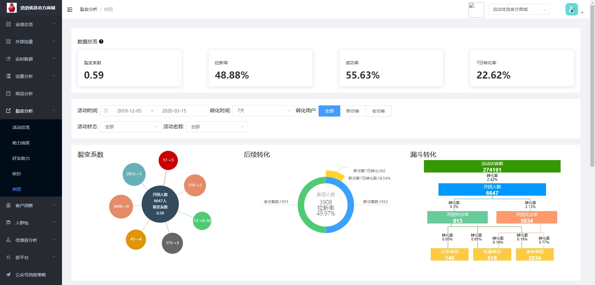
裂变分析-拼团
1)数据总览:展示当前品牌所有拼团活动的裂变系数、拉新率、成功率、7日转化率;
2)图表可视化:
2.1裂变系数:按组区分裂变了0个客户、1个客户、2个客户...的开团人各是多少;
2.2后续转化:参团人数中新老访客的占比,以及新访客的后续转化;
2.3漏斗转化:从访问活动、发起活动、有无分享活动、参团客户以何种形式参团(分享参团、机器参团、凑单参团),看各个层级流失多少客户;
注:开团人数:客户开团且支付;
参团人数:客户参团且生成订单,不管有没有支付;

3)数据明细
按活动时间降序显示所有拼团活动的数据明细,并可根据筛选条件下载所有数据明细:
3.1 活动差价:可观察拼团商品的原价和活动价的差价不同对客户参与活动意愿的影响;
3.2 活动策略:可观察不同拼团门槛以及有无开启机器成团,对客户参与活动积极性的影响;
3.3 活动时长:可关注不同活动时长对参与活动总人数的影响;
3.4 店铺访客户、活动发起率:可根据已有数据预估下次活动的参与人数;
3.5 新访客数:观察本活动拉来多少新访客,以及新访客后续的转化(筛选项转化客户切换到新访客查看)
3.6 7日转化:观察参与本次活动的所有客户的后续除了本活动订单有无购买其他商品;

